Ale to je mozne pouze v pripade, ze mas prijimac HDO, ne? Ja jsem v situaci, kdy ho nemam a pokud bych ho mel montovat, tak cena montaze a zrejme i nutnost prehodit elektromer na fasadu se mi cenove nevyplati vubec resit. Pokud to pocitam spravne.
Dle vašich křivek výkonu, máte už teď v 13:00 h plnou baterii, je potřeba rozšířit a nebudete muset dokupovat ze sítě a platit “drahou” distribuci. S 28 kWh vydržíte 1,5 dne.
Mám údělaný nový vnitřek ve sloupku elektroměru v četně kabelu HDO. Jasně je to investice, ale musí se spočítat co to ušetří. Já než jsem pořídil FVE, jsem si rok měřil spotřebu domu a spočítal kolil mám reálnou spotřebu, kolik potřebuju panelů, kolik baterek a jaký tarif. Na topení mám plynový kondenzační kotel + klimatizaci. Pořídil jsem el. bojler na užitkovou vodu 200L, do kterého dávám přebitky výroby. Bojler 4kW spotřebuje cca 8-10 kWh na ohřátí na 72°C, tak že je to vlastně jako další baterie… a šetřím tím plyn za ohřev vody na sprchování.
Já za posledních 15 dní odebral ze sítě celkem jen 18,4 kWh při spotřebě domu 212 kWh.
Prodal jsem 114 kWh.
Baterky jsou pro soběstačnost nejdůležitější ![]()
Prostě udělat dobrou optimalizaci a regulaci na FVE, aby se to “vyplatilo” (i když někdy to není cíl) je náročné a chce to si nastudovat a nebo zaplatit profíka.
K té amortizaci - z toho co píšete vidím, že “plavete“ v tom, jak a kdy hraje roli (což bohužel má stejně většina lidí, vysvětluji to velice často).
Nejlepší vysvětlit na příkladech:
- použiji příklad, co jste napsal - “že je v zimě v noci levnější elektřina o korunu“ - pokud mám nastaveno v takovém případě amortizaci na 1.1 Kč, žádné noční nabíjení se dít nebude, protože amortizace způsobí, že to noční nabití do baterie udělá tu elektřinu dražší o 1.1Kča tedy o 0.1Kč dražší než když to budu brát přímo z gridu přes den
- Pokud nastavím amortizaci na 0.9 Kč, pak se to nabíjení dít bude, protože matematicky tam vychází úspora 0.1Kč (ignorujme teď ztráty při nabíjení a vybíjení)
- jiný příklad - baterie se nabíjí z FVE a Proteus já následně začne večer vybíjet do sítě - zde se žádná amortizace neděje, proto s žádnou nepočítá - proč? Protože to vybití by se stalo i bez něj - do spotřeby. Pokud tedy vidí, že jí může večer prodat za např. 5Kč do gridu a ráno je možno brát z gridu se všemi poplatky a daněmi za 4.5Kč, udělá to - protože je to zisk 0.5 Kč za každou takto prodanou kWh, kterou si pak ráno beru zpět z gridu
- Toto je přesně důvod, proč koukat na to, zda jsem měl odběry z gridu za letní měsíce co nejvíce nulové, nedává smysl - protože toto popsané výše způsobí odběr z gridu, na kterém jsem ale vydělal (protože jsem výhodněji prodal, než si sám spotřeboval)
- Někde tady na fóru někdo zmiňuje, že amortizace se děje jen při nabíjení - ano, dá se to tak brát - pokud se Proteus rozhodl nabíjet z gridu, vždy počítá s amortizací, kterou tím způsobil.
- Ještě pro přehled standardní situace a jak s tím souvisí amortizace
- Proteus prodává večer energii co se nabila z FVE v průběhu dne - zde se amortizace neděje, viz vysvětlení výše
- Proteus nabíjí baterku, aby energii použil později proti vlastní spotřebě domácnosti - zde se amortizace započítává (a proto pokud rozdíl cen kdy se vyplatí nabíjet vs kdy spotřebovávat, musí být větší než amortizace, jinak to logicky nedává smysl nabíjet)
- Proteus nabíjí baterku, aby to později prodal - zde se počítá s amotizaci - je to stejný příklad jako ten předchozí, jen ta energie jde do gridu místo do vlastní spotřeby. Toto se obecně děje hlavně pokud mám v baterce více místa potřebuji pro vlastní spotřebu do chvíle než zase začne svítit a nebo je večer tak vysoká cena za prodej, že převyšuje ranní cenu a tedy se vyplatí prodat a pak koupit zpět levněji
Zkuste se ale zamyslet, jak by vám mělo být zobrazeno, že se Proteus chová ve vašem finanční zájmu (což dělá, protože je to soustava lineárních rovnic která má jen jedno řešení, a to vždy optimální pro vás, jediný problém těch rovnic je, že potřebují mít vstup predikce výroby a spotřeby a ty ze své podstaty nikdy nebudou 100% přesné). Proč to po vás chci se zamyslet - protože to není triviální úloha - začnete tím, oproti čemu to porovnat, zda je to lepší nebo horší - cena energie se mění, mění se i spotřeba domácnosti, když si například pořídí TČ nebo EV, stejně tak se mění počet slunečných dní atd atd. - dejte tomu 10 minut, co vás napadne, že by mohlo snadno ukazovat, zda to je pro vás lepší nebo horší
Tak ku příkladů zde:
Plánuje vyprazdnit baterku za nejlepší cenu, protože má zítra svítit, ale proč ji vyprazdnuje tak, že od 6 do 9 budu muset brát ze sítě? Je to tím, že mám nastaveno příliš agresivně amortizaci na 1,3?
Pomohlo by mi, kdybych měl možnost si srovnat ceny a spotřebu bez chytrého režimu a cenu a spotřebu s řízením, ale že též uvidím, kde je pro mne ta ideální hladina agresivity. Viz dnešní příklad neekonomickeho vybití až na dřeň.
Ve výsledku na konci dne jde vlastně jen o výslednou cenu, kterou zaplatím při určité konstalaci.
Kumulace zisku: Ideální zelená čára na konci dne končí nejvýše. To je ten „ekonomický mód“, který mi chybí. Nejde v něm o agresivní vybíjení, ale o maximální minimalizaci nákupu ze sítě. A pokud, tak za nejnižší ceny v dostupném období.
Problém je, ze čteš špatně stavy plánu. Mezi 6-7h prodává z baterky do sítě a od 7 -9h prodává přebytky do sítě. Žádný odběr ze sítě v celém plánu není.
Je to jak píše @Daniel - žádný odběr ze sítě tam není.
V popisu chování těch jednotlivých stavu řízení je to i explicitně popsáno, že prodej z baterie a prodej místo nabíjení je řízený výkonově (real time) dle aktuální spotřeby - tzn. je vždy pokryta vlastní spotřeba a jen to co “je nad” se prodá.
Ještě k tomu porovnání s řízením a bez něj.
Pokud Proteus řídí, máme logicky data z vaši FVE ovlivněna řízením (například zakázané přetoky). Pokud bychom pak chtěli ukázat jak by to vypadalo bez řízení, museli bychom si tyto data “vymýšlet” resp predikovat ke kolika přetokům by došlo, kdyby tam zákaz nebyl.
Jakékoliv predikce mají vždy svoji nepřesnost - těžko budeme přesně predikovat přechod malých mraků nad vaší střechou atd. Je to spousty práce na naší straně, abychom něco takového dali dohromady a hrozí, že výsledkem bude, že nám na tu simulaci “jak by to vypadlo bez řízení” řeknete, že tomu stejně nevěříte resp ze si myslíte, že to neni správně ![]()
@IvoKropacek upravili jsme ten setpoint - je tam teď -30W v defaultu - dejte vědět, zda to pomohlo
Myslím si, že nemáte pravdu. Pokud se baterie vybije na moje minimum, což je 15%, tak jakýkoli odběr, půjde ze sítě. DG zná naše chování a dokonce i ví a predikuje, že spotřeba v domě bude, ale přesto veškerou energii poslal do sítě. Mě pak stojí nejvíce peněz právě to “docucávání”.
Tím, že nevidím očekávanou predikci s parametrem, nejsem schopen zvolit pro mne optimální chování. Graf akumulace s variantami by byl pro mne ideální, protože bych dokázal zvolit pro mne nejvhodnější průběh.
Nepřesnosti chápu, že se jedná o predikci také. To, co mi vadí je, že není jednoznačněji ukázáno jak ekonomická předpověď je a pouze odhadování parametru amortizace vůči očekávanému chování.
Nevím, zda si rozumíme. Zákaz přetoků je poměrně jednoznačná věc. Bavíme se zde o extra úkonech nabíjení a vybíjení, které se mi nezdají být dostatečně věrohodně ekonomické. Teorii popisujete dobře, o tom žádná, proto jsem si také DG vybral. Ale praxe, viz předchozí poslaný případ mi nesedí do té teorie.
Jsem ochoten přijet někam i osobně, abychom se lépe třeba pochopili. Přes psaný text to nemusí být vždy ono.
PS: na predikce všechny data máte, protože už teď predikce pro řízení děláte, takže to je jen otázka spuštění výpočtu s jinými parametry, nikoli “vymýšlet si” data.
Pokud vám Proteus zakázal přetoky ale baterie je plná, utlumí se výroba PV - toto by se bez něj nestalo, teklo by to do sítě (za zápornou cenu). Pokud pak chceme udělat “neprůstřelné“ srovnání mezi řízením Protea vs bez něj, musíme si tyhle přetoky “bez něj“ domyslet - v datech nejsou, protože ty jsou ovlivněné tím zákazem. Rozumíme si v tom problému ?
Mimochodem ty predikce výroby a spotřeby si můžete upravovat jak chcete, pokud si myslíte že jsou špatně - je to schované pod tou “tužkou“ u plánu. Jejich úprava pak změní celý plán řízení.
K tomu rannímu docucávání - pokud jste večer prodal 5 Kč/kWh a ráno “docucával“ za 4Kč/kWh, tak je to pro vás koruna profit za každou takovou kWh - v tom si rozumíme, je to tak ?
Ta simulace toho, že ty predikce nakonec budou jinak (více nebo méně pro výrobu a to samé pro spotřebu) se na pozadí děje. Děje se jich 200 přes sebe pro každé odběrné místo a následně se vybere ta, která má nejlepší finanční výsledek pro vás. Nedává smysl toto nabízet uživateli aby si vybral, když to kritérium výběru je jasné - to co ušetří nejvíce peněz s největší pravděpodobností (a to je něco co člověk nedokáže vybrat správně většinou - protože když tam bude možnost ušetřit 1000Kč ale s pravděpodobností 5% což ale může skonči z 95% ztrátou 100kč, i tak si to vybere, protože neumí přemýšlet v pravděpodobnostech - my automaticky vybíráme “střední cestu“ kde se tolika neriskuje ale naopak se míří na dlouhodobý dobrý výsledek)
Asi nerozumíme, když máte predikci ceny, predikci výroby, predikci spotřeby, tak máte vše potřebné. Ale zákaz přetoků nechme být, jak jsem psal, ten je jednoznačný, ten já nerozporuji jako chybné chování.
“K tomu rannímu docucávání - pokud jste večer prodal 5 Kč/kWh a ráno “docucával“ za 4Kč/kWh, tak je to pro vás koruna profit za každou takovou kWh - v tom si rozumíme, je to tak ?”
Ano, v tom si rozumíme. Problém je, že aktuálně je to neprůkazné, že se to děje právě takto v můj prospěch, právě naopak. Z výše uvedeného screenshotu je jednoznačně vidět, že tento případ to nebyl. Prodal za 3,64Kč a pak musel nakupovat za 7,06Kč a 5,79Kč. Zároveň věděl z predikce, že bude v domácnosti odběr a ještě svítit nebude. A přesto to prodal. Proč?!
Nevím, jaký jiný důkaz bych vám ještě měl přinést. Na ta data a daný den se můžete sám podívat mnohem podrobněji, než já.
Vidím tu jen dvě varianty, buď to nešlape, jak popisujete nebo mám nastavený špatně amortizační parametr a rád bych věděl či nejlépe sám viděl dle grafu, jak si jej nastavit k mé spokojenosti.
Automatický výběr nejoptimálnější varianty chápu. Moje pointa je amortizační parametr, který nějak ovlivňuje chování, ale není nikde vidět, co s průběhem udělá.
amortizace nehraje v tomto případě roli - tzn. změna její ceny to nijak neovlivní.
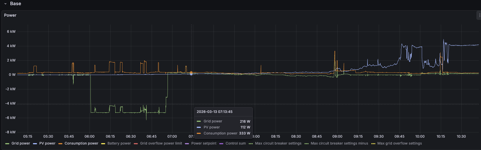
koukám do dat co máme k tomu obrázku co jste poslal:
od 6:00 do 7:00 prodal cca 4.5kWh za těch 3.64 Kč - tzn získal za to cca 16.4 Kč
následně od 7:00 do 9:00, kdy se podíváte do toho grafu, je vaše spotřeb cca 350W a výroba ze slunce cca 200W a postupně roste a v těch devět je cca 550W. Proteus to počítá ale jako energie, ne jako výkon každou vteřinu. Když si vezme predikce výroby (celková energie) a predikce spotřeby (celková energie) tak mu to vyšlo - pro mě až překvapivě - dobře. Bohužel ale realita je, že ten výkon se mění v čase a na začátku to ještě PV nepokrylo plně, až cca od 8:15 začala být PV výroba větší než spotřeba. I tak jste ale reálně odbral z gridu cca 400Wh za 7.06 Kč/kWh a tedy celkem za 2,82 Kč. Váš výsledek tedy je cca 13,58 Kč profit oproti tomu, kdyby to Proteus neřídil a neprodával v těch 06:00 - 07:00.
Ano, ideální by bylo, kdyby těch 400 Wh zpět nevzal a nechal si je v baterce - ale troufám si tvrdit, že pokud i tato neefektivita vám přijde jako zásadní problém, že vás neuspokojí žádné automatické řízení, protože prostě trefit to s predikcemi takto přesně na stovky Wh je nereálné. Je potřeba chápat, že toto vzniklo z toho, že pracujeme s energiemi, ne s výkony/příkony
Mimochodem, v nastavení úplně dole máte tuto možnost
dejte si tam buffer třeba právě těch 5% nad mSoC a Proteus by vybíjel jen do 20% místo těch 15% a těch 5% by vám zbylo na pokrytí těch 400Wh
Tomu říkám prověření případu s konkrétním doporučením na optimalizaci. ![]()
To podvybíjení, i když mírné, mi vadí v tom, že pro mne ta cena dokupu je obecně vysoká. Tedy nejde mi o 2,82Kč, ale principialní problém ve fungování. Když to pak sečtete za celý rok.
Našel jsem to i v predikci na další dny, nicméně s vaším fixem to snad bude ok.
Děkuji za snahu, ale přijde mi, že to funguje stále stejně. Baterie byla stále nad min SoC 10 %, přesto mám od půlnoci do 14:00 odběr ze sítě 2,3 kWh, do půlnoci to bude přes 3 kWh. Přitom zcela zbytečně.
Kdybych byl off line byla by spotřeba skoro 0 kWh.
toto není správně
nezkoumal jsem jak dlouho to tam máte, ale toto dokáže stát dost peněz bohužel ![]()
změňte si to na jednotlivé fáze, tak jak se to v ČR měří - proto máte ty odběry, myslí si, že se to nuluje proti sobě, ale to v ČR není pravda
hmmm, nastavil jste si to tam 5. září minulého roku
Victron má “úžasnou” UX chybu, která se projevuje tak, že když přepnete vpravo ESS mode na external control a zpět na optimized, tak se s tím změní měření fází na součtové místo jednotlivé
Máme na to úkol v backlogu, že vás na to budeme automaticky upozorňovat, protože těch lidí není málo, co tam má součtové měření nastaveno
Moc díky, už jsem to dal na jednotlivé měření fází. V září 2025 jsem měl FVE zapojenu do sítě a neměl ještě Proteus, tak jsem hledal způsob efektivního řízení. Té UX chyby jsem si nevšiml. Moc Vám děkuji za pomoc!












