Pěkný večer všem, poslední aktivaci flexibility mám 24.2.2026. Taková pauza zatím nebyla. Jak jste na tom ostatní?
Nebudu daleko od pravdy, když na tom budou všichni úplně stejně
prostě nebyla potřeba vyrovnávat odchylku, tot vse.
Předpokládám, že se flexibilita neaktivuje u všech stejně, ale dle potřebného objemu. A nejsme schopni zjistit zda se neaktivuje z důvodu nějaké chyby. Proto se ptám.
co se obchodní flexibility týče, tak aktivujeme vždycky všechny co mají cokoliv k dispozici - tzn při down mají alespon nějaké místo v baterce a nebo zrovna mají přetoky do sítě. Při UP pak mají ještě něco v baterii nad mSoC.
Jinak ano, aktuálně se toho na ceně odchylky neděje moc zajímavého . . .
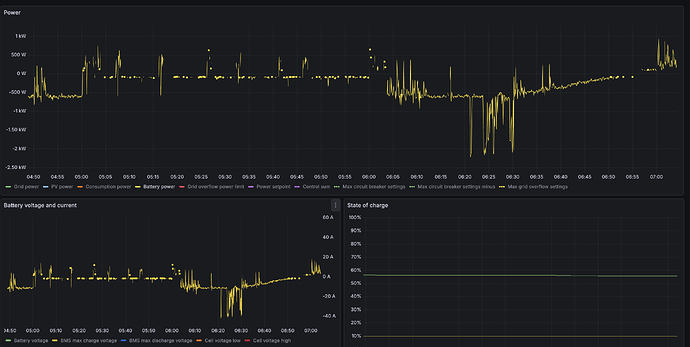
To nějak koreluje s tím, co vykecal plugin do homeassistenta? Pokud ano, co tedy způsobilo, že jsem byl dnes ráno neužitečný? SoC 56%. Pokud ne, co to znamená? ![]()
hmmm, je to sice tak, ale u vás nebyl důvod, proč by nebyla dostupná, kontrolujeme ![]()
tak důvod je, že tam byly výpadky dat - i to je důvod, proč to na nějakou dobu odstavujeme, než se to zlepší.
Konkrétně jde o baterku
Zajímavé ale je, že všechna ostatní data byla ok - je možné, že je tam nějaký problém mezi BMS a Victronem? Protože chybí jen tato data, vše ostatní je ok
Zajimavé. Škoda, že mi to nedalo nějak vědět dříve.
S BMS je to tam totiž složítější. Zjednodušeně řečeno, jako fyzická “BMS” je SmartShunt, který pomocí dbus-mqtt-battery doplňuji o statická data (max napětí a proudy). Mělo by to být v intervalu, který je dostatečný. Žádné problémy s komunikací nepozoruji a je to takto už docela dlouho. Takže ani moc nesedí, že je to chvíli OK a chvíli ne. Sbírám z toho data přes TCP MODBUS a nic zvláštního v datech nevidím.
Dneska už se to neobjevilo, ale v noci zároveň došlo k automatickému update VenusOS (beta
).
Nějak se rozjeli poslední dobou ![]()
2026-02-20 02:53:21.224755500 *** Venus OS v3.70~93 booted (0) ***
2026-02-21 02:28:21.295895500 *** Venus OS v3.70~95 booted (0) ***
2026-02-23 03:05:30.341151500 *** Venus OS v3.70~96 booted (0) ***
2026-02-26 02:12:45.529713500 *** Venus OS v3.70 booted (0) ***
2026-03-05 02:14:35.376202500 *** Venus OS v3.80~2 booted (0) ***
2026-03-06 03:04:13.434143500 *** Venus OS v3.80~3 booted (0) ***
2026-03-08 02:41:22.457819500 *** Venus OS v3.80~4 booted (0) ***
2026-03-11 02:26:50.358774500 *** Venus OS v3.80~5 booted (0) ***
2026-03-12 02:57:10.496816500 *** Venus OS v3.71~2 booted (0) ***
Ale stejně to mám v plánu předělat na “normální stav” s klasickýma BMS na CAN. Konečně jsem vyměnil skoro všechny původní BMS, které se ještě s Victronem neuměli bavit napřímo. Zbývá už jen poslední kousek - a ten snad padne shodou okolností dnes večer.
Díky za dohledání!
ono se to dělo jen cca 45 minut.
Budeme na to upozorňovat, už pracujeme na všech těch problémech a jejich popisu a zobrazení uživateli, aby o tom věděl a mohl s tím něco udělat - to je ale potřeba spojit s notifikacemi, aby to mělo ten kýžený efekt ![]()
Nechceme ale dělat nativní aplikaci, takže už máme alfa podobu PWA, co ale umí notifikace (a pozor, na androidu i BT, což nám umožní konfiguraci DL skrze BT místo WiFi).
Tlačíme toho aktuálně hrozně moc před sebou
Snad už to konečně začneme házet do produkce a Quality of Life při používání naší služby by se mělo výrazně zlepšit ![]()
Jak to vypadá s ČEPS flexibilitou?
testujeme aktuálně komunikaci dle nového systému, který začal platit v září, ale současně už do toho rovnou zavádíme změny, které budou platné od září tohoto roku (nezávislá agregace pro TSO). To hlavní v rámci té změny co přijde je, že je potřeba data posílat do EDC nově (takže mnoho nových endpointů kam je potřeba posílat data) ale odměnou nám bude, že energie doručená v rámci SVR bude vyjmuta z plateb za distribuci a všechny ostatní regulované platby a to včetně platby za energii dodavateli - jinými slovy jako kdyby se ta energie vůbec nestala, bude odečtena z měření distribuce. Což je super v rámci aktivační ceny, protože budeme moci jít mnohem níže, nebude potřeba zákazníkům všechny tyto platby kompenzovat - je mi ale jasné, že bude problém vysvětlit rozdíl jak se odměňuje SVR flexibilita vs obchodní flexibilita a bude hejt, že se je určitě snažíme okrádat a neplatíme jim vše ![]()
Kdy tedy myslíte - alespoň zdravý odhad - že půjde technicky aspoň nějak poskytnout SVR? Ať už se to bude počítat jak chce.
já doufám že už se bavíme o týdnech, ne měsících - celou dobu to teď stálo primárně na poskytovateli služby co nás připojuje k ČEPSu na jejich terminály (to fyzicky spojení na ČEPS není skrze internet, ale skrze privátní síť, která je mimo internet, tzn. my musíme jít skrze třetí strany, které mají přístup k nim a napojit se na ně). To už se konečně odblokovalo cca dva týdny zpět, takže teď už se na tom reálně pracuje, do té doby to bohužel reálně stálo a čekalo
Dnes jsem si všiml, že posuvník flexibility je šedý, tak mne napadlo flexibilitu vypnout a pak zapnout, ale to nyní nelze, protože nejsme zákazníky?
to je náš “evergreen“ - kontrolujeme smlouvy zákazníků zda mohou mít flexibilitu (na základě smluv) oproti softwaru třetí strany (Flexi IT) a ten má takovéhle super výpadky, kdy nám to pak dělá tyhle problémy.
Opraví se samo hned jak to opraví oni a my pak musíme udělat nějaké cachovaní aby to dokázalo přečkat tyhle výpadky jejich SW


